Azure DevOps
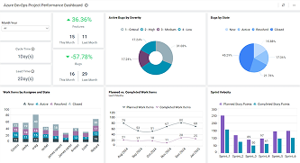
These custom dashboards let you connect your Azure DevOps board items to track your team project and assess performance using Bold BI.

Azure DevOps
Project Performance Dashboard
Track sprint progress, velocity, and work item priorities for agile projects.