Freshdesk
The listed custom dashboards are analytical examples for the agents of Freshdesk support. You can monitor, manage and embed the support agent KPIs from here.

Freshdesk
Agent Activity Dashboard
Monitor Freshdesk agents' performance with key support KPIs.

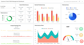
Freshdesk
Customer Ticket Traffic Management Dashboard
Analyze ticket traffic, satisfaction rates, and customer retention.