HubSpot
Explore embedded HubSpot Dashboard examples for seamless integration of deals reporting. Track and analyze key sales process aspects and performance with HubSpot integration.

HubSpot
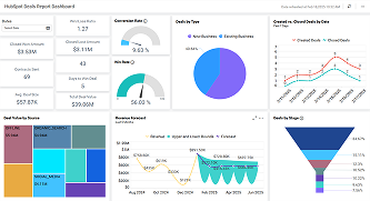
HubSpot Deals Report Dashboard
Track deals, sales success, win rates, and conversion metrics.