Pipedrive \ Pipedrive Sales KPI Dashboard
Analyze sales pipeline performance, deal progress, and revenue forecasting.
Explore More Dashboards

Pipedrive
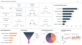
Pipedrive Sales Activities Dashboard
Track sales activities, pipeline stages, and deal progress in Pipedrive.