Digital Marketing
These sample dashboards let you improve company’s digital marketing performance and increase sales to optimize your strategy, maximize your ROI, and achieve content marketing success.

Digital Marketing
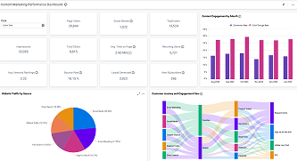
Content Marketing Performance Dashboard
Measure content marketing success, track engagement, audience reach, and optimize campaigns for better online visibility.