Logistics
These Custom sample dashboards for meticulous oversight of logistics performance. Gain profound insights into transportation and distribution intricacies. Explore logistics dashboard examples, track KPIs effortlessly.

Logistics
Distributor Delivery Performance Dashboard
Monitor your logistics delivery metrics, improve efficiency, and ensure timely sales deliveries for better performance.

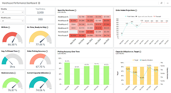
Logistics
Warehouse Performance Dashboard
Analyze warehouse performance with key metrics for effective warehousing and logistics management.