Telecommunications \ Telecom Management Dashboard
Track telecom revenue, subscriber growth, and network usage for strategic decisions.
Explore More Dashboards

Telecommunications
Network Performance Dashboard
Monitor network performance, call processing, and data transmission efficiency.

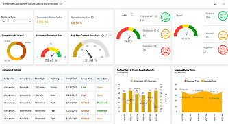
Telecommunications
Telecom Customer Satisfaction Dashboard
Analyze telecom KPIs like customer satisfaction, subscription trends, and service quality.